1.企業簡況
上海三快科技有限公司是一家民營有限責任公司。2015年,上海三快科技有限公司旗下美團網與大眾點評網聯合宣布達成戰略合作,雙方共同組建一家新公司--美團大眾點評網(以下簡稱美團點評)。美團點評已成為中國O2O領域的領先平臺,也是中國最大生活服務電商平臺。與傳統的商品交易類電子商務不同,我們以互聯網為載體,將線下生活服務業,包括餐飲、電影、酒店、休閑娛樂、生活便民等與線上消費者進行對接,實現用戶線上交易,線下體驗,是典型“互聯網+”運營模式。
2016年1月19日,美團點評完成首次融資,融資額超數十億億美元,融資后公司估值超過百億美元。此次融資由騰訊、DST、摯信資本領投,國開開元、今日資本、Baillie Gifford、淡馬錫、加拿大養老基金投資公司等國內外知名公司跟投。
美團外賣是美團點評旗下的在線訂餐平臺,為用戶提供優質的外賣訂餐服務。于2013年11月正式上線,全國合作商戶近百萬,在校園和白領市場均保持市場第一地位。2015年5月開始,美團外賣平臺開始從“信息提供型的輕模式”逐漸轉向“自建物流配送的重模式”,致力于提供配送一體化解決方案。截至17年3月,美團外賣日訂單量超過1000萬單,市占率超過50%,是中國最大的在線外賣平臺。但是目前國內餐飲有至少四萬億市場,外賣餐飲僅占1%,五年后有可能增長到10%-30%,發展前景廣闊。
2.主要問題
在外賣配送領域,配送調度一直都是是外賣行業的一大痛點。行業發展初期,配送主要使用騎手搶單和人工派單兩種模式。搶單模式存在較嚴重的挑單、拆單、亂搶單等問題,既不能保障商戶用戶體驗,又不能保障資源合理分配,造成運力浪費和效率低下;人工派單對調度員個人能力要求高,既不利于業務快速擴展,又無法應付高單量,同時人力成本也很高。
最重要的是,O2O 外賣訂單的實時調度問題是一個強隨機環境下的超大規模復雜組合優化難題,在國內外學術界和工業界都沒有成熟的解決方案。面對這一情況,美團外賣積極響應國家《物流業發展中長期規劃》和《“互聯網+”行動計劃》,自主研發智能配送調度平臺,解決企業內部外賣配送這一復雜難題。同時,將打造一個線上線下一體化的綜合O2O配送平臺作為未來的努力方向,實現“互聯網整合末端配送”,建成中國同城配送運營系統的偉大革命,引領中國同城配送產業的轉型升級。
3.解決方案
公司組建包括技術人員、業務一線人員、公司管理層在內的項目團隊,一方面深入業務一線,深入了解商戶和消費者痛點和需求,持續進行行業調研,另一方面緊密關注相關技術領域國際前沿的研究成果,將實際業務特點和技術有效結合,進行成果研發,不斷進行成果快速迭代、更新和驗證。公司團隊用不到半年的時間,借鑒了傳統工業物流優化難題的解決智慧以及 AlphaGo(阿爾法圍棋)的最新人工智能技術,針對外賣配送的特點,進行了一系列模型、算法和業務模式的創新。以此為基礎,打造出一個業內領先的配送智能調度系統,做到訂單的最優自動分配,在合適的時間把訂單分給最合適的騎手,從而提高騎手的配送效率,縮短用戶的等餐時間。本項目主要技術難點和解決方式在以下四方面。
(1)O2O 配送調度的超大規模實時優化技術,支撐每日千萬訂單的秒級實時調度
外賣配送調度問題是一個強隨機環境下的超大規模復雜組合優化難題,業界沒有成熟解決方案。針對此問題,項目組綜合運用蒙特卡洛搜索框架、仿生優化機制、二分圖理論以及在線機器學習技術,創造性地提出了多項適用于不同配送場景的配送員路徑優化算法和訂單指派高效多目標優化算法,并提出環境自適應的模型和參數自學習調優機制,有效實現了配送員行駛路徑和訂單指派方案的高效優化,在全方位指標評測下優于人工指派,顯著提升了配送調度的整體應用效果。以實時配送中的關鍵問題之一——配送員路徑優化問題( NP-Hard)為例,項目組研發的基于離線評估模型訓練和在線蒙特卡洛搜索的優化算法,針對美團外賣所面臨的配送員路徑優化問題,99.5%的情況下可在數十毫秒內得到最優解,優于目前學術界工業界已公開報道的針對此類問題的所有優化算法。該算法線上每天被調用上億次,有效提升了配送效果。針對實時配送調度優化技術已申請了5項發明專利。
(2)大數據環境下的配送特征指標預估
依托配送過程億級的歷史訂單數據、百億級的騎手軌跡數據和上千萬用戶/商戶特征數據,公司建立了大數據分析和優化平臺。針對配送調度精準建模所需要的多類參數(如出餐時間、預計送達時間、用戶交付難度參數、騎手預期位置等),提出了基于多階馬爾可夫模型、改進迭代決策樹(GBDT)等的多類新型指標挖掘和預測算法,實現了出餐時間、送達時間等關鍵配送特征指標的準確估計,為高效配送調度提供了有力支持。在上述各配送特征指標單元預測模型的基礎上,實現了配送員全過程配送行為的精準預估,能夠在已知配送訂單的前提下,準確估計配送員每個訂單的完成時間和行駛距離。
(3)業內領先的實時配送分布式仿真平臺
為有效克服配送調度策略的離線評估和分析難題,項目組將數據分析和配送問題特征相結合,對配送過程進行準確機理建模,創新性地研發了業內領先的實時配送分布式仿真平臺。其中,提出了訂單產生和騎手配送行為的概率密度估計模型、騎手/商戶/用戶的行為模型以及配送區域個性化的仿真參數自適應機制,上述技術綜合應用,能夠支持對實際配送過程進行準確的“快進式”模擬,準確重現和預估配送過程。該分布式仿真平臺在配送過程的關鍵 KPI 指標(平均配送時長、準時率、單均行駛距離)上和實際配送指標的偏差很小,達到了物流仿真領域的先進水平。
(4)調度系統可視化
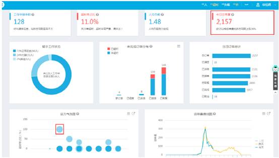
在實時監控中,可查看未完成單的超時單占比、單量和占比狀態。
.jpg)
可查看截止目前的今日總訂單量及同期數據對比情況
左下方的“運力氣泡圖”可直觀看到超時嚴重的騎手,點擊氣泡進入調度控制臺,查看超時單詳情。
.jpg)
在調度控制臺中查看超時訂單的超出時長
通過控制臺判斷“訂單超時是否處于正常范圍”、“是否需要人工改派”
若需要人工改派,點擊訂單右側“地圖派單”,進入下一畫面
.jpg)
進入地圖派單頁,可查看商家附近的騎手及其當前訂單的配送路線方向,以選擇出合適的騎手進行改派
.jpg)
訂單完成后,可通過軌跡回放騎手的配送路徑。
點擊訂單右側“查看詳情”按鈕,并在下方點擊查看訂單軌跡。
.jpg)
4.信息化主要效益分析與評估
(1)信息化實施前后的效益指標對比、分析
平均配送時長減少顯著:基于全局最優用戶體驗給最合適騎手派單;實時演算給出改派建議,最小化延誤影響;遠單立即指派給最快騎手,確保送達體驗;平均配送時長從40分鐘降至28分鐘以內。
優化算法效果優越:在配送員多訂單下的路徑優化算法上,能夠在99.5%的情況下幾十毫秒內得到最優解,顯著優于同類算法。
特征指標預估精準:目前對訂單完成時間的預估偏差和路徑維度計算的行駛距離平均偏差均得到了縮小。
仿真精度高:在配送過程的關鍵 KPI 指標上,分布式仿真系統和實際配送指標的總偏差很小。。
(2)信息化實施對企業業務流程改造與競爭模式的影響
在美團外賣配送業務上線后,智能配送調度系統作為配送過程的超級大腦,每天為超過1000萬訂單、十幾萬以上配送員提供實時、高精準度的優化計算,覆蓋了大部分美團專送訂單。
在關鍵效率指標上,在人均日單量和用戶體驗指標的同步提升,意味著配送效率的顯著提高和配送成本的降低。據初步核算,通過該系統的應用,配送效率提升50%,配送成本降低20%以上,從而能支持向用戶提供更優質的配送服務。
(3)信息化實施對提高企業競爭力的作用
智能調度系統實施后,配送效率和人均配送單量都有所增長,各項指標均領先于競爭對手,取得競爭優勢。配送成本的降低,也有利于節約運營成本,將資金用于其他方面,進一步擴大競爭優勢。更重要的是,智能配送平臺產業化后,不僅能為總部公司帶來效益提升,還能為美團外賣體系的加盟商帶來每年數十億的經濟效益,增強外賣體系的綜合競爭實力。
5.信息化實施過程中的主要體會、經驗教訓、推廣意義
(1)主要體會和經驗教訓
以客戶為中心。舊有調度模式以搶單為主,存在遠單沒人送、攢多單延遲配送等等問題,影響商戶用戶體驗。公司始終堅持以客戶為中心,在策略設計上最大程度上滿足客戶需求。
注重團隊合作。為推動項目快速實施,公司推動跨部門合作,外賣配送相關部門與技術工程部機器學習相關部門在算法研究上深度合作,共同探索實時配送中的優化問題;在團隊內部,外賣配送線上產品技術運營同學與線下配送工作人員緊密合作,多維度溝通,一起完成了由傳統搶單到智能派單平穩過度。
追求卓越。一方面緊密關注實時調度領域國際前沿的研究成果,并根據美團配送業務特點加以消化吸收再創新;另一方面多次到一線運營、配送站去調研線下配送業務特點和行之有效的規則和知識。在此基礎上,持續快速迭代調度策略,在半年時間內迭代了十幾個算法版本。同時,在算法和工程細節上精益求精,不放過任何可能對結果造成影響的細節。
(2)推廣意義
服務國家層面,目前中國經濟,正向形態更高級、分工更優化、結構更合理的方向發展,互聯網行業正以其獨特的優勢,在新常態下發揮著驅動和引領作用。2016年4月,習近平主席在網絡安全和信息化工作座談會上指出:“我國經濟發展進入新常態,新常態要有新動力,互聯網在這方面可以大有作為。要著力推動互聯網和實體經濟深度融合發展,以信息流帶動技術流、資金流、人才流、物資流,促進資源配置優化,促進全要素生產率提升,為推動創新發展、轉變經濟發展方式、調整經濟結構發揮積極作用”。2015年,《國務院關于積極推進“互聯網+”行動的指導意見》明確將“完善智能物流配送調配體系”作為發展“互聯網+高效物流”的行動重點。隨著中國經濟進入新常態,美團外賣智能調度平臺將互聯網的創新成果深度融合于餐飲行業和配送行業中,提升餐飲行業線下實體經濟的創新力和生產力,形成更廣泛的以互聯網為基礎設施和實現工具的經濟發展新形態,極大的拉動餐飲物流行業效率的提升和成本的降低,建成“互聯網+高效物流”的新典范,形成新常態下中國經濟發展的巨大動力。
服務行業層面,在外賣配送領域,借助所研發的實時配送智能調度系統發力,可以輔助外賣業務線上線下業務更好的融合、健康、可持續的發展。除了外賣以外,美團外賣智能調度系統可以用于所有城市配送調度場景中(包含快遞配送、商超配送等),幫助提高城市配送效率,減少交通擁堵,是通過創新共享實現“互聯網+”便捷交通和高效物流的絕佳典范。
服務微觀客戶,在作為服務行業的外賣配送領域,物流配送是提升廣大客戶體驗重要一環。智能調度系統能提升配送效率,降低配送成本,以更少的費用提供客戶更優質的服務。
6.下一步規劃和對物流信息化的建議
(1)下一步規劃和設想
下一步將重點在三方面對智能調度系統進行改善
中央集中調度,及時應對突發狀況。突發極端天氣下,智能調度系統將系統監控人員位置,確保安全可控;系統獲取人員在線狀態,快速進行任務通知和路線推送;通過統一調度安排騎手組成民間救援力量。
擴大智能調度應用場景,服務更多中小型企業和商戶。我國城市配送行業長期以來存在企業規模小、水平差、競爭環境惡劣的現象,造成了物流資源浪費、效率低下的狀態,而這些又加劇了配送市場競爭混亂、物流成本居高不下、服務水平參差不齊和總體服務能力不足等諸多問題,嚴重降低了城市配送效率,“最后一公里”問題難以解決。下一步,我們將推動智能調度系統產業化,使其不僅服務于美團外賣現有業務,還能為中小城市配送企業提供智能高效的調度服務。通過推動智能調度系統在城市配送企業的廣泛應用,我們能夠充分利用社會閑散運力,建立本地末端配送網絡,服務同城物流,打造我國自主創新的智能同城物流生態體系,提升社會整體服務效率,。
共享調度數據,用于公共服務。規劃將調度數據不僅于用于調度平臺,還可為公共服務提供數據支持,體現物流企業負擔的公共社會責任。應用場景包括但不限于;騎手實時數據上報當地交通路況、天氣情況及新聞事件;為地圖軟件提供路況數據,交通服務更加精確;局部氣象變化可監測,可用于實時天氣播報;突發安全事件及時反饋,第一時間通報救援。
(2)物流信息化建議
應對城市配送發展新形勢,支持物流信息技術在城市配送領域的應用。近十年,電商的高速增長帶來了城市配送的野蠻生長。“三通一達”、順豐等快遞企業也乘勢崛起。2017年第一季度,全國快遞服務業務量同比增長31.5%,遠低于2016年56.4%的增長量。隨著增長速度的放緩,和“三通一達”、順豐的相繼上市,城市配送關注的重點逐漸從規模擴大回歸到質量提升。而運用傳統的配送質量改善方法,比如加強員工培訓、增加配送頻次又勢必帶來配送成本的升高。除了快遞企業以外,本地特色突出的落地配企業,也同樣面臨著配送質量要求日益增高,配送成本居高不下的困境。只有技術的革新,才能在提高配送質量的同時,又能控制配送成本。而物流信息技術的應用,正是城市配送領域尋求突破的關鍵點。
鼓勵大型企業物流信息系統產業化,推動中小企業的物流信息化發展。目前中小企業由于自身限制,難以自主研發物流信息系統。而中小企業作為物流行業的主要組成部分,對提升社會整體運行效率,降低社會物流成本有至關重要的意義。應當鼓勵大型物流企業將企業自身成熟的物流信息化體系產業化,為中小企業提供物流信息服務,提升行業效率,降低社會物流成本。
扶持物流信息技術自主創新,加強技術難題解決攻關。我國人口眾多,地形復雜多變,物流相關問題復雜多樣。很多物流難題,在國內外的學術界、工業界都沒有成熟的解決方案。為了解決這些難題,技術團隊需要深入業務一線,自主創新,提出切實可行性的技術方案。而我國物流和信息化的跨界人才稀缺,具備自主創新能力的物流信息化團隊更是鳳毛麟角。國家相關組織應對已有自主創新成果的物流信息化技術團隊給與鼓勵,同時加強社會關注的重點物流問題(如“最后一公里”)的技術攻關。
最新案例
